Сообщество - MS, Libreoffice & Google docs

MS, Libreoffice & Google docs

762 поста 14 934 подписчика

Популярные теги в сообществе:

29

Помогите пожалуйста с формулой в VBA для Excel

О великий коллективный разум нашего Улья-Пикабу испрошаю твоей помощи и взываю к твоей мудрости. Помоги объединить следующие три функции в одну. Нужно чтобы  в строке после заглавных букв русских и английских, а также после любой цифры вставал  пробел. Нашёл три рабочих кода, но как их объединить в один не знаю - далёк я от этого. Вот функции:

Пробелы после цифр

Public Function separateNumbers(ByVal inText As String) As String

Static FReg As Object

If FReg Is Nothing Then

Set FReg = CreateObject("VBScript.RegExp")

FReg.Pattern = "([^ \d](?=\d)|\d(?=[^ \d]))"

FReg.Global = True

End If

separateNumbers = FReg.Replace(inText, "$1 ")

End Function


Пробелы после русских заглавных букв

Function InsSpaceRU(rng As Range) As String

Dim s As String, i As Integer, x, y

Set x = CreateObject("VBScript.RegExp"): x.Pattern = "[А-Я]": x.Global = True

s = rng.Value: Set y = x.Execute(s)

For i = 0 To y.Count - 1: s = Replace(s, y.Item(i), " " & y.Item(i)): Next

InsSpace = Application.Trim(s)

End Function


Пробелы после английских букв

Function InsSpaceENG(rng As Range) As String

Dim s As String, i As Integer, x, y

Set x = CreateObject("VBScript.RegExp"): x.Pattern = "[А-Z]": x.Global = True

s = rng.Value: Set y = x.Execute(s)

For i = 0 To y.Count - 1: s = Replace(s, y.Item(i), " " & y.Item(i)): Next

InsSpace = Application.Trim(s)

End Function


Большое спасибо!

Показать полностью
277

МойОфис. Продолжаю рассказывать про офисное ПО от российских разработчиков

Еще один крупный игрок в офисных приложения отечественного производства - МойОфис от ООО "Новые Облачные Технологии".

Помимо обычных редакторов (текстового, табличного и презентаций) здесь есть еще одно приложение, которое меня заинтересовало уже своим названием - МойОфис Аналитика. Очень хочу его тоже посмотреть и поделиться с вами впечатлениями!

***

На всякий случай напоминаю, что обзор мой, все суждения и оценки лично мои)) Ваши комментарии жду под постом)

*Отдельный привет одному моему подписчику, который появился!)

Что это за продукт?

Разработчик — ООО «Новые Облачные Технологии».

В наличии сертификация ФСТЭК, то есть продукт является абсолютно безопасным и рекомендован для работы с конфиденциальной информацией.

МойОфис совместим с Windows (64-бит), macOS и Linux, а также с российскими операционными системами.


Версии и продукты

1. Есть десктопные версия

Стандартный: Текст, Таблица, Презентация, Аналитика, Почта.

Профессиональный: Текст, Таблица, Презентация, Почта + Календарь и Контакты (но нет Аналитики).

Для образования — Текст, Таблица, Презентация

Я для пробы себе поставила Стандартный (очень хотелось еще Аналитику потестировать).


Вот так приложения МойОфис выглядят на Рабочем столе:

2. Облачные редакторы (Частное облако). Работа в веб-интерфейсе и на мобильных устройствах.

3. Также есть приложения для мобильных. На Андроид, iOS и iPadOS.


Можно ли скачать и попробовать? Да, с официального сайта можно бесплатно скачать десктопные редакторы для домашнего использования (в составе Текст и Таблица) и запросить нулевую лицензию для образовательных учреждений.


Обзор основных редакторов

Теперь подробнее посмотрим, какие редакторы предлагаются в МойОфис. Здесь каждый редактор имеет свое название — текстовый редактор соответственно называется МойОфис Текст, а табличный редактор — МойОфис Таблица. Незамысловато, зато все понятно))


МойОфис Текст

Программа в голубых тонах — перекликается с синим цветом других популярных текстовых редакторов. Интерфейс не ленточный, здесь строка меню и единая панель инструментов. Панель инструментов подстраивается под выделенный элемент, это удобно:

Команды для форматирования текста все в наличии — шрифт, размер, начертание, выравнивание, отступы, списки, цвет текста и т.д. Стили тоже есть, применить можно только к абзацу, правда. К одному слову нельзя.

Для вставки предлагаются таблица, рисунки, фигуры, надписи, формулы, оглавление, нумерация страниц, сноски, перекрестные ссылки, закладки…


Пример раскрытого меню Формат и команды для вставки различных элементов в текст:

Оглавление на стилях — как обычно, попробовала — нормально строится:

Вставка рисунков только с локального компьютера, для форматирования рисунка доступно только обтекание текстом и размер. Обрезки нет((


Параметры вставленного рисунка: можно настроить обтекание текстом и размер:

Аналогично для фигур — вставить можно, но ни цвет поменять (это вообще странно), ни повернуть нельзя:

Режим рецензирования и отслеживания изменений есть, работает корректно. При работе в облаке можно настроить общий доступ:

Форматы файлов для сохранения — DOCX, ODT, XODT. В форматы PDF, TXT, RTF сохранение осуществляется через Экспорт.


Что еще есть в МойОфис Текст?

Проверка правописания и грамматики(!), пароль на открытие файла можно поставить, стандартные сочетания клавиш — работают.


Чего нет в МойОфис Текст?

Оформления абзацев — цвет, границы, разных колонтитулов для разных разделов, настройки рисунков и фигур, автозамены (первая буква в строке не станет заглавной, например).


Общее впечатление — маловато команд, расширенную настройку абзаца интуитивно ищешь, да и хотя бы кадрирование для рисунка хотелось бы видеть.


МойОфис Таблица

Табличный редактор МойОфис Таблицатоже несколько огорчил. Далее буду сразу обозначать, что есть знаком +, чего нет -, тут лучше так.


+ Шрифты, выравнивание, границы ячеек и числовые форматы в наличии.

+ Также есть сортировка и фильтр, в фильтре показывается количество элементов по наименованию (это мне нравится!):

+ Формулы и функции есть, есть ЕСЛИМН и ПЕРЕКЛЮЧ, но нет, например, ПРОСМОТРХ. Ладно, не принципиально, ВПР'ом всегда искали и ничего.

- Для функций не открывается окно с аргументами, все аргументы вводим руками в строку, все «;» и кавычки для текста ставим сами. Зато есть расширенные подсказки по функции и аргументам:

- Закрепление ссылок и областей в формуле ставим с клавиатуры. Да, пресловутые доллары в ссылке $A$1 ставим ручками, [F4] здесь не работает.

- Ссылки в формуле на другие книги не создаются.


+ Есть диаграммы — самые основные типы.

- При этом у диаграммы очень ограниченные возможности: поменять тип, написать заголовок можно! Настроить оси или текст уже не получится. Хотя в приложении МойОфис Аналитика это все есть! Но об этом ниже.


Диаграмма, созданная в МойОфис Таблица и окно настройки диаграммы. Также можно изменить тип диаграммы и удалить диаграмму. Других настроек нет:

+ Есть сводные таблицы — самая база: построить, перенести поля, базовые вычисления в Значениях, фильтры. Хотя тут есть блок Параметры, где указано, что дополнительные возможности для сводных скоро также будут доступны. Отлично, ждем!

- Сводных диаграмм нет. Срезов нет.


Сводная таблица. Справа сразу раскрыты блоки Конструктор и Параметры:

+ Еще есть группировка строк и столбцов, закрепление областей и можно открывать файлы TXT и CSV. И на этом, пожалуй, все.


Далее будет толстый жирный минус: — Условного форматирования нет, «умных» таблиц тоже, также нет именованных диапазонов, встроенных стилей для таблицы, проверки данных (выпадающий список не сделать), всяких Промежуточных итогов и Спарклайнов, понятно, тоже нет. Нет окна Формат ячеек, где собраны сразу все параметры ячейки, соответственно, не работает сочетание Ctrl+1.


Вообще, привычные чисто табличные сочетания здесь не особо работают, например, Ctrl+Shift+стрелки не выделяют диапазоны, зато есть интересное сочетание Ctrl+/ — это Быстрые действия. Можно вызвать это окно и сразу найти нужно действие в едином списке:


Окно Быстрых действий:

В качестве макросов есть макрокоманды. Для разработки макрокоманд используется язык программирования Lua. Например, вот так выглядит макрокоманда, которую я записала в автоматическом режиме. В моей макрокоманде 3 действия: добавить к ячейке жирное и курсивное начертание и красный цвет шрифта:

Для открытия и сохранения (в т.ч. экспорта) поддерживаются основные форматы: XLSX, ODS, ХODS, CSV, TXT, PDF.


Файлы, созданные ранее в Excel, открываются нормально за исключением элементов, которых нет в МойОфис — они не появляются совсем, вы даже не узнаете, что что-то тут было — например, выпадающий список или значки УФ.


Общее впечатление у меня следующее — не надо переходить с Excel на МойОфис, многое непривычное. Идеально сразу начать работать в МойОфис, не «испортив себя» Excel'ем)) Сразу привыкнуть $ ставить с клавиатуры, сразу привыкнуть формулы в строку писать, не знать, что существует условное форматирование. Ну и будет норм!


МойОфис Презентация и Редактор Презентаций

Для работы с презентациями 2 приложения. МойОфис Презентация — приложение для просмотра готовых презентаций. Редактор презентаций отдельное приложение для создания и редактирования презентаций.


Иконки приложений МойОфис Презентация и Редактор презентаций. Редактор презентаций запускает окно выбора презентации для ее показа:

Интереснее, конечно, рассмотреть именно Редактор презентаций. Сразу бросается в глаза, насколько нетипично это приложение для пакета МойОфис. И интерфейс, и общая концепция команд, и пиктограммы команд сильно отличаются от приложений Мойофис Текст и МойОфис Таблица. У кого есть предположения, почему так, напишите в комментариях, обсудим!

По наличию команд сразу скажу — здесь есть все и даже больше. Тут даже узлы и кривые можно настраивать у фигур!)) Это, на мой взгляд, лишнее для рядового пользователя, не знакомого с векторной графикой, но это тоже здесь есть!)


Для тех, кто интерфейс не узнал, перечислю самые главные возможности:

Слайды можно: вставлять, копировать, дублировать, настраивать мастер-слайды, добавлять эффекты перехода, менять макеты и т.д.

Вставлять можно: рисунки, фигуры, таблицы, диаграммы, колонтитулы, номер слайда, видео, аудио, гифки, фотоальбом…

Для форматирования текста предусмотрено: шрифты, размеры, начертания, интервалы, отступы, выступы, стили, индексы и даже такое видоизменение как Надчеркнутый, вы слышали когда-нибудь о таком?!))

Для диаграмм можно настраивать тип, надписи, оси, сетку и т.д. Диаграмма здесь — внедренный объект, при выделении диаграммы панели инструментов меняются, появляются команды для диаграмм:

Анимация: вход/выход, выделение, по пути перемещения, по щелчку и автоматически, длительность, задержка — все есть:

Демонстрация слайдов: с начала, с текущего, настраиваемый, по времени, на несколько мониторов. Вот чего не нашла — режим докладчика! Но на фоне всех возможностей, что доступны, это уже такая ерунда!))


В общем, редактор презентаций в этом продукте — мой фаворит однозначно!


МойОфис Аналитика

Интересное приложение с замахом на Power BI. И уже одно это хорошо. Можно, конечно, искать альтернативы Power BI в сторонних продуктах, но если пользуешь МойОфис, то тут тебе сразу в комплекте и отдельная Аналитика подоспела. Посмотрим это приложение подробнее.


Как выглядит ярлык на Рабочем столе, выше на картинках видно, поэтому сразу обзор общего окна.

Главное окно содержит всего 3 команды: Общее, Модели, Аналитические панели.

Папка Общее содержит все элементы на данный момент: модели для построения данных и аналитические модели.

Модели — это сами загруженные данные, представляющие собой модель данных. Именно сюда нужно загружать данные (можно из файлов XLSX, ODS, TXT иCSV) — кнопка «+» для загрузки.

Аналитические панели — это визуальные отчеты:

В общем, загружаем данные, строим отчет. Для отчета нам доступны все загруженные модели и виджеты — это сами средства визуализации: гистограммы, графики, круговые диаграммы, таблицы, надписи…

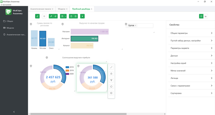
Каждый виджет можно настраивать, выбирать, где и что отображается, показывать ли сетку, настраивать шрифты. За это отвечает блок Свойства, что справа. На следующей картинке видно, как по данным одной модели (Тестовая модель) строиться гистограмма:

Можно на одном холсте расположить несколько виджетов, дополнительных надписей, рисунков и настроить их в единый отчет. Также можно добавлять интерактивные фильтры, чтобы просматривать информацию по определенным наименованиям или критериям. Путем нехитрых манипуляций у меня получилось создать вот такой дашборд для примера:

А потом я нашла там фильтры)) и получилось вот что:

Визуальные отчеты можно экспортировать в форматы PDF и PNG.


Впечатление от Аналитики— совсем неплохо для начала! МойОфис Аналитика появился лишь в 2021 году, видно, что доработки еще будут. Думаю, также еще появится возможность делиться отчетом в единой среде, а не просто экспортировать в файл. В общем, это приложение оцениваю как перспективное!


Общее впечатление о продукте МойОфис неоднозначное. Не до конца доработанный МойОфис Текст, полупустой МойОфис Таблица, при этом Редактор презентаций — полный фарш, и плюс интересный МойОфис Аналитика. Хочу пожелать этому продукту дальнейшего развития, перспектива ощущается!

Показать полностью 24
131

Р7-Офис. Офисный пакет от российских разработчиков

Предисловие. Подобной статьи не нашла, думаю, будет полезно именно в этом сообществе.

В связи с изменениями, происходящими в сфере поддержки импортного ПО на наших компьютерах, компании все больше посматривают в сторону российских продуктов. Говорят, за последние недели спрос на отечественное ПО вырос на 600% - не проверяла, не знаю, но склонна верить: никому не хочется сегодня делать файлики в Excel'е, а завтра узнать, что он перестал работать. Поэтому предлагаю посмотреть, что на данный момент предлагается из офисных продуктов на нашем рынке, получится ли полноценно заместить этим MS Office. Этот пост про Р7-Офис. Если зайдет, потом еще про другие напишу. Рассказываю общие сведения, продукты, достоинства и недостатки по сравнению с MS Office (в том числе табличного редактора) и свои впечатления. Все скрины в статье мои, впечатления тоже мои)) Пост будет длинным) Итак, приступим!

***

Что это за продукт?

Р7-Офис — это отечественный офисный пакет редакторов, совместимый с Windows (32 и 64-бит) и Linux, а также российскими операционными системами.

Следующий абзац скопирован с официального сайта:

Продукт полностью соответствует требованиям российского законодательства в области импортозамещения, включая Постановления №1236 от 16.11.2015 и №325 от 23.03.2017. Р7-Офис включен в Единый реестр Минкомсвязи Российских программ для электронных вычислительных машин и баз данных и в состоянии заменить привычные решения от зарубежных производителей.

В переводе с официального на русский это означает, что компании, которые ОБЯЗАНЫ переходить на российское ПО, смело могут использовать Р7-Офис, все одобрено, включено и соответствует.

Версии и продукты

1. Есть десктопная версия. 3 редактора в комплекте: текстовый, табличный, презентации. Что интересно, это одно приложение сразу с 3 встроенными редакторами. То есть, открываешь одно окно и в нем уже можно работать с текстом, таблицами или презентациями, соответственно, ярлык на рабочем столе тоже один:

Единый ярлык так и называется Р7-Офис. Второй ярлык — это Р7-Офис. Органайзер, о нем чуть ниже:

2. Есть облачная версия

Также редакторы, но уже в облаке, проекты, CRM, почта, люди, сообщество. Хочу отметить, что некоторые возможности редакторов работают только в облачной версии, например, в текстовом редакторе можно выполнить Слияние (это такая команда, когда по одному шаблону можно растиражировать документы или письма с уникальными полями) только в облачной версии. Ну и совместная работа, естественно, тоже. В частности, в облачной версии есть возможность включить чат и общаться с коллегами сразу в документе.

Облачная версия в браузере:

На самом деле облачная версия достаточна интересна, в модуле Проекты можно создавать задачи, отслеживать их в Диаграмме Ганта, в CRM вести учет клиентов и компаний, хранить платежные документы и другое.

3. Органайзер. Почта, Календарь, Задачи. Органайзер десктопный, устанавливается отдельно (выше на картинке был ярлык на рабочем столе).

Интерфейс Органайзера. Ничего не напоминает?))

4. Есть мобильные приложения для IOS / Android. Их, скажу честно, не пробовала.


Можно ли скачать и попробовать? Да, с официального сайта можно скачать и десктопные редакторы (30дн триал), и попробовать облачный офис (108 дн). Тестовое облако также можно подключить через десктопную версию. В интерфейсе десктопной версии есть команда Добавить облако, а потом можно выбрать Подключиться к тестовому облаку:

Обзор основных редакторов

Теперь посмотрим, какие редакторы предлагаются в Р7-Офис.

Открыв Р7-Офис, мы попадаем в главное окно. Отсюда сразу можно создать Документ (текстовый редактор), Таблицу (табличный редактор) и Презентацию (редактор презентаций).

Также можно открыть документ из облака или со своего компьютера — Последние файлы или Открыть локальный файл соответственно:

Все документы открываются отдельными вкладками в едином окне:

Цвет редакторов сопоставим с MS Office, это удобно.

Интерфейс редакторов ленточный, плюс справа есть функциональная боковая панель, где можно выбрать тот или иной раздел, либо раздел активируется автоматически при появлении соответствующего объекта. Например, при вставке рисунка открывается панель Параметры изображения. Это что-то типа контекстных вкладок в MS Office.

Есть панель быстрого доступа, но она не настраивается. Стандартный набор команд на ней — Сохранить, Печать, Отмена/возврат действий.


Текстовый редактор (Документы)

Вкладка Главная. Для редактирования документов доступны основные команды: шрифт, размер, начертание, выравнивание. Есть стили: предустановленные и можно создавать свои. Если документ сохранен в облаке, появляется команда Слияние.

Панель для форматирования текста со знакомыми командами:

Вставка. Можно вставлять разрывы (в том числе, разделов), таблицы, изображения (со своего компьютера и по ссылке URL), диаграммы, фигур, комментариев, колонтитулов, надписей, фигурных текстов TextArt:

Макет. Настройка полей, ориентации станицы, размер бумаги, колонки. Здесь же находятся команды упорядочивания объектов: выровнять, группировать и другие. Из интересных команд — Подложка. Можно задать свою подложку, например, ОБРАЗЕЦ:

Ссылки. Вставка оглавления, сносок, закладок, списка иллюстраций. Хорошая вкладка, все нужные команды для работы с многостраничным документом есть.

Совместная работа. Команды для добавления комментария и ответы на него, отслеживание исправлений (!), сравнений версий документов (!). Тоже считаю, команды на этой вкладки важны и хорошо, что про совместное редактирование не забыли:

Защита. На вкладке Защита только одна команда — Шифровать — это пароль на открытие файла:

Плагины. Дополнительно можно использовать плагины для дополнительных возможностей. Например, плагин Фоторедактор для редактирования изображений или плагин Главред для стилистической проверки текста.

Плагин Фоторедактор:

Что еще есть в текстовом редакторе?

Проверка правописания: ошибки подчеркиваются красной линий, через ПКМ предлагаются варианты замены, пунктуация не проверяется. Настройка разных колонтитулов для разных разделов — есть. Стандартные сочетания клавиш — работают.

Да, документы, созданные в Word, открываются без искажений.

Основные форматы для сохранения файлов: DOCX, ODT, RTF, PDF, FB2, EPUB.

Чего нет?

Вставки титульной страницы, тезауруса, перевода, снимков с экрана. Но без этого можно жить.

В целом, текстовый редактор оцениваю очень положительно — все, что нужно для нормальной работы с текстом, здесь есть!


Табличный редактор

Общий интерфейс такой же, поэтому сразу перечислю, что здесь есть.

«Умные» таблицы. Ребята, это здорово! Я помню версию Р7, где ни их, ни сводных еще не было, но заметно, как быстро развивается продукт. Все, к чему мы привыкли в Excel, здесь появляется!

Боковая панель для "умных" таблиц:

Условное форматирование: простые условия, гистограммы, цветовые шкалы, значки и формулы — есть все, что нужно!

Спарклайны. Да, спарклайны тоже завезли, все настройки, как в Excel:

Формулы и функции. Все знакомые формулы есть, можно выбрать на вкладке Формулы. Окно с аргументами открывается. Также есть функции, которые для Excel новые: ЕСЛИМН, ПЕРЕКЛЮЧ, ОБЪЕДИНИТЬ, ПРОСМОТРХ, МИНЕСЛИ, МАКСЕСЛИ и некоторые другие. Это большой плюс:

Другие команды, которые есть. Текст по столбцам, Удалить дубликаты, Проверка данных, Группировка строк/столбцов, импортирование данных из TXT (я попробовала — получилось, но кодировку и разделитель пришлось вручную выбирать) и CSV файлов:

Диаграммы. Основные типы: Гистограмма, Линейчатая, График, Круговая (кольцевая), Точечная, С областями, Комбинированная. Основные настройки элементов есть:

Сводные таблицы. Создать и настроить можно. Поддерживаются макеты, скрытие/отображение итогов, Срезы.

Но нет - группировки полей, вычисления для полей значений сильно ограничены. Чтобы все корректно строилось, лучше строить сразу в Р7-Офис. Если построить в Excel, а потом открыть в Р7, может сломаться.

Сводная таблица и срезы в Р7:

Основные форматы для сохранения файлов: XLSX, ODS, CSV, PDF.

При открытии несложных файлов, созданных в Excel, ничего не слетает. Из моих тестируемых файлов слетела только сводная, где была группировка дат.


Чего нет в табличном редакторе

Команды: Промежуточные итоги, Расширенный фильтр, Сортировки по пользовательским спискам (сортировка по цвету есть!), Анализ «что-если», Защиты листа и ячеек (причем, если защиту на лист поставить в Excel, в Р7 файл открывается без защиты — лайфхак!).

«Последние» возможности Excel, к которым мы уже давно привыкли: Мгновенное заполнение, новые диаграммы (карта, каскадная диаграмма, например), Лист прогноза, Временные шкалы для сводных — этого еще нет.

Надстройки. Ну и конечно, ничего, подобного PowerPivot и Power Query, нет. Но тут я ничего и не ждала, понятно, что тут угнаться за Excel сложно.

Макросы на VBA. Макросы писать можно, но здесь не VBA, а JavaScript:

Окно для макроса:

В целом, мне нравится, что виден прогресс, видно, что продукт развивается, улучшается. Для рядового пользователя, кто макросами или Power Query не заморачивается, Табличный редактор Р7 абсолютно точно вполне хорош! Я бы даже сказала, что у Р7 в этом случае будет преимущество — ничего лишнего, все только необходимое.


Редактор презентаций

Что есть: Слайды с различными макетами, вставка надписей, рисунков, таблиц, диаграмм, фигур, звуков и видео на слайд. Темы оформления (Ооооочень ограниченное количество!), цветовые схемы (вот за это спасибо!), вставка заметок, колонтитулы, анимация смены слайдов, запуск слайдов по времени, режим докладчика (тоже уважаю!):

Встроенные темы оформления:

Встроенные цветовые схемы:

И все! Маловато будет. Вот прям сильно маловато.

Не хватает что-то типа Образца слайдов или Мастер-слайдов для настройки шаблонов, анимации к отдельным объектам — ничего же нет! Готовых шаблонов оформления настолько мало и, честно говоря, они такие никакие, а создать свой шаблон возможности нет — не вручную же рисовать. Хотя вариант — руководство на места спускает разработанный готовый шаблон презентации и комплект слайдов, так что сотрудник лишь текст меняет, а не дизайн. Вот так пойдет!


При открытии презентаций, созданных в PowerPoint, слетело все то, чего в Р7 нет: прозрачность объектов и фона, анимация фигур, некоторая анимация переходов (видимо, в Р7 такой тоже нет), не запустился триггер, gif-ка тоже не запустилась.


В общем, тут недоработка. Чувствуется, силы ушли на Текст и Таблицу, на Презентации уже не хватило. Но я все-таки надеюсь, до презентаций руки разработчиков однажды дотянутся тоже))

Основные форматы для сохранения файлов: PPTX, ODP, PDF.

***

Вообще, общее впечатление по продукту положительное. Для среднестатистического офисного сотрудника вполне достаточно и документы печатать, и таблички с диаграммами рисовать. Для домашнего использования тоже, наверное. Немного презентации доработать, чтоб школьники свои проекты рисовали в них, и отлично! Но вот тем, кто привык в Excel сложные анализы проводить и надстройки использовать, а также кто презентации не по корпоративному шаблону делает, а по своим креативным порывам рисует, скорее всего, функционала будет недостаточно. Хотя продукт развивается и улучшается, это заметно. Надеюсь, дальнейшее развитие продолжится в этом же темпе!

Показать полностью 25
2601

Excel помогу чем смогу

Если вдруг у кого возникают сложности с освоением сей программы или вопросы что там вообще и как, обращайтесь. Формулы, таблицы, приведение выгрузок в нужный вам вид и всё такое...
Помогу чем смогу.

t.me/pikabu_excel

5

Запуск скриптов по календарю гугл

Возникла необходимость запускать некий скрипт ежеквартально, например. Правильно ли я мыслю, что для реализации этого нужен скрипт, выполняющийся ежедневно и проверяющий заданное событие в календаре? Типа а есть ли сегодня мероприятие "сушите весла" и если есть, то запускаем что-то ещё для обработки. Скрипт на событие календаря ведь не повесить?

25

Можно ли горизонтально структуру таблицу трансформировать в вертикальную?

Прекрасная форма 1с выгружает отчёт в эксель вот в таком виде

Работать с ним можно, но крайне неудобно. Крайне желательно чтобы таблица имела вот такой вид

Проблема: точек в выгрузке может быть и 10, и 150. Количество точкаменов - разное от 1 до 10-20. Ручками копировать вставлять крайне неудобно.
Есть ли какие способы трансформировать отчёт который выгружается в отчёт с которым можно работать?

UPD: #comment_230223729

Проблема решена аж двумя способами. И ещё есть код для макроса! Я его ещё не проверял. Поскольку пока не знаю как запускать макросы) но я обязательно попробую.
Нижайший поклон и огромное спасибо все кто откликнулся и помог! Это оч круто.
Если кто-то столкнётся с такой же проблемой файл будет по ссылке:
https://disk.yandex.ru/i/-86shvdaHPAGxQ

Показать полностью 2
9

Назначение окошка в экселевской таблицы...

Давно мучает вопрос дилетанта. Данное окно появилось как-то самостоятельно, не получается переместить или удалить... Появилось приблизительно в одно время с табличкой, уже полгода возникающей перед сохранением файла. Просветите нуба, пожалуйста))) Пора ли шапочку из фольги мастерить?))

50/30/20 хелп

Всем привет!
Такой вопрос где найти формулу 50/30/20 таблицу в эхель, что бы например вводить туда цифру зп и она разбивала на три части 50% 30% 20% роликов пересмотрел и по этой теме тоже, идиотизм бл, показывают саму ведомость, а как формулу прописывали не показывают, кипит уже ска, от тупости! В др роликах тупо расчёт зп по часам и тд!
Благодарю за помощь!

Отличная работа, все прочитано!